Engage Us
+65 6747 4565
Korea
Hong Kong
About Us
About elTOV
History
Solution
Our Solution
Wayfinder
Content Management System (CMS)
Carpark Wayfinder
Mobile Wayfinder
LED Wall
Payment Kiosk
Our Design
Customise Direcotry
LED Wall
Automated Booth
Art Structure
Industries
Contact
Get in touch
Career
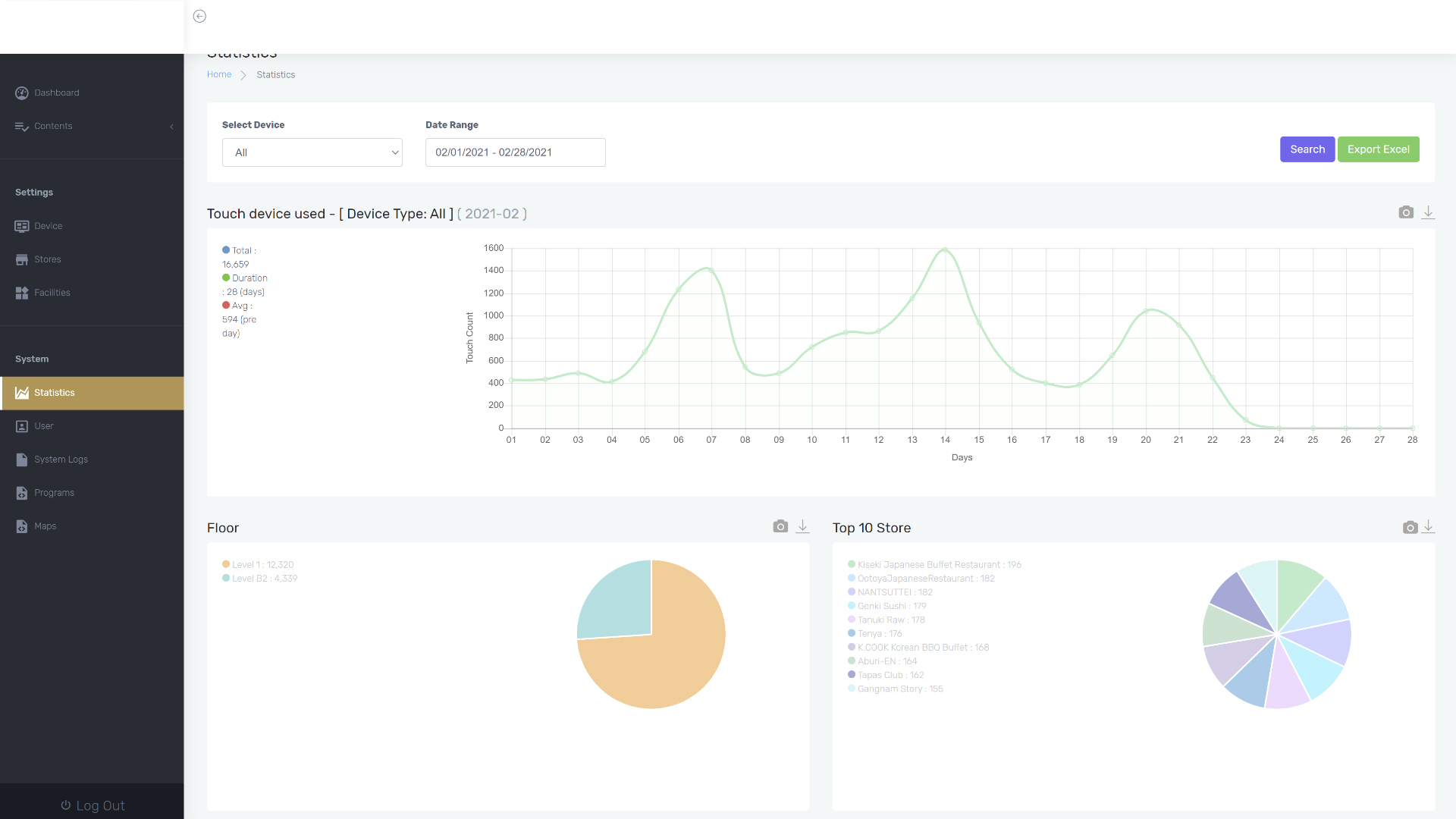
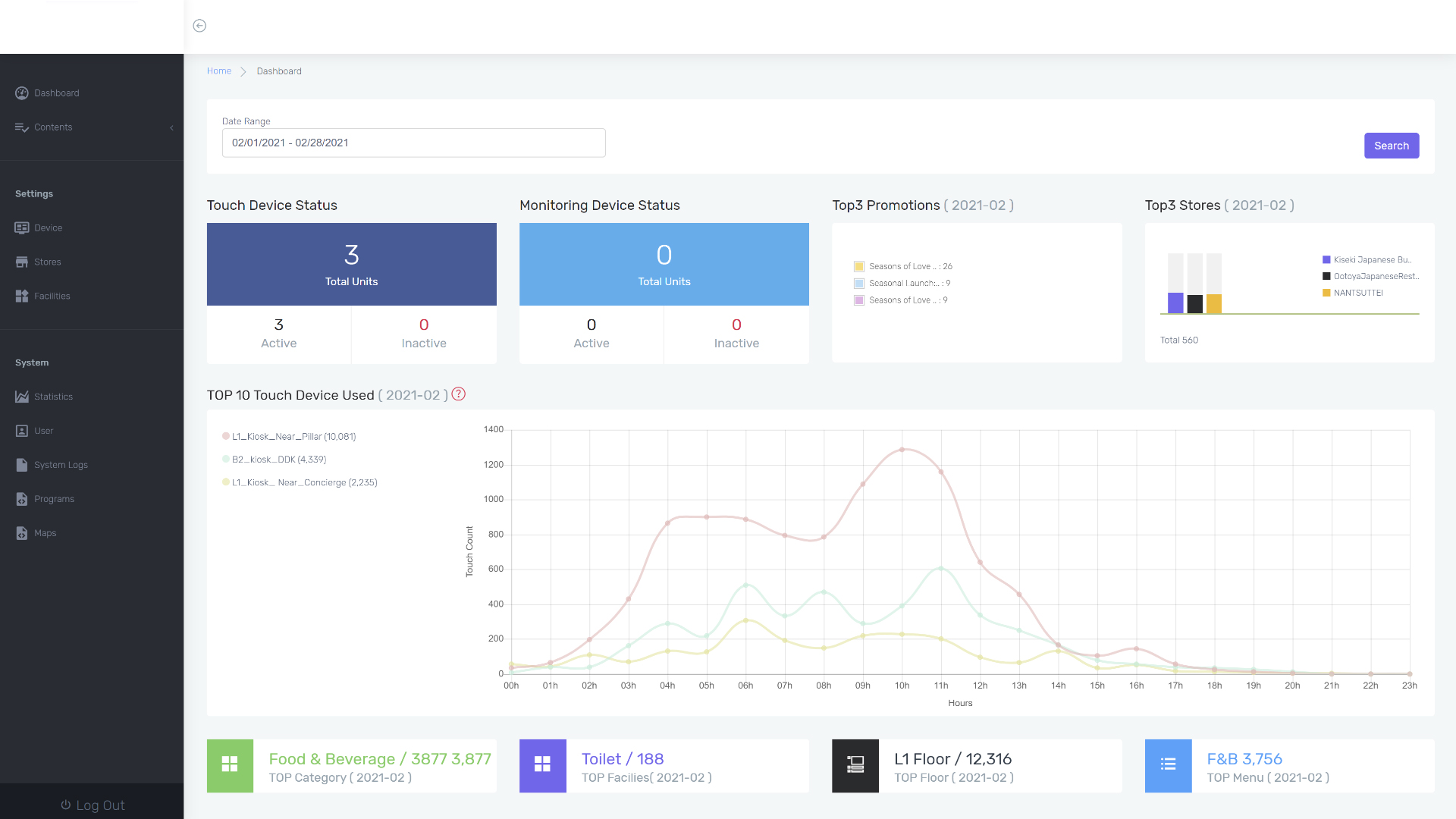
Content Management System
Simple to in-depth micro management. All in via one system
AIR platfrom
Features
Dashboard
Statistics